Matriz de riesgo - Sub-estado.
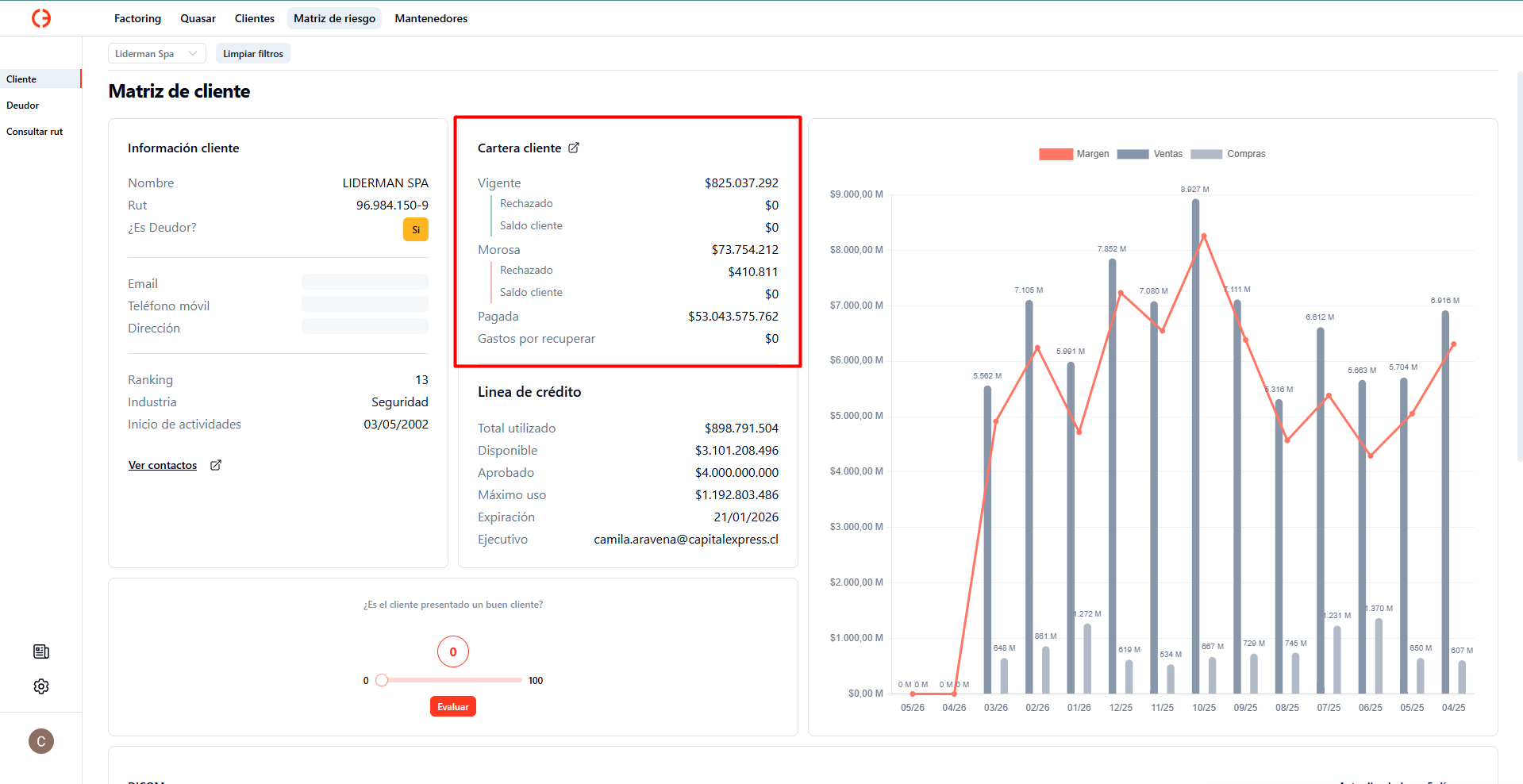
En la matriz de riesgo, ahora podrás ver en la cartera del cliente, en las categorías Vigente y Morosa, los montos correspondientes al cliente.
En caso de que no haya información, verás los montos como $0.
Aquí te mostramos cómo se ve:

Matriz de riesgo - Cliente es deudor.
Se ha implementado la categoría ¿Es deudor?, aquí puedes identificar rápidamente si el cliente que estás analizando, a su vez, es deudor. Lo verás destacado en la sección Información cliente.
Aquí te mostramos cómo se ve:
